WStudio.fun

Проверка аккаунтов

Обязательный этап перед любой серьёзной работой. Не пропускай его.

Мини-мануал

Что это
Контрольный раздел здоровья аккаунтов перед запуском рабочих действий.
Когда использовать
После импорта, после смены proxy, после простоя и перед постановкой задач в планировщик.
Типичные ошибки
Игнорировать массовые ошибки и сразу запускать Reels/Direct на всю директорию.
Режимы
Новые аккаунты — проверка перед каждым этапом; прогретые — регулярный контроль по расписанию.

Когда проверка обязательна

После любого импорта
обязательно
После смены proxy
обязательно
После долгого простоя
обязательно
Перед запуском Reels
реком.
Перед Direct-рассылкой
реком.
Перед постановкой в планировщик
реком.

Как читать результаты

На что смотреть
Сколько прошло нормально, сколько выбилось в проблемы. Похоже ли это на общую проблему или отдельные аккаунты.
Что делать с результатом
Всё хорошо → работай. Есть спорные → вынеси отдельно. Массовый сбой → сначала смотри proxy.

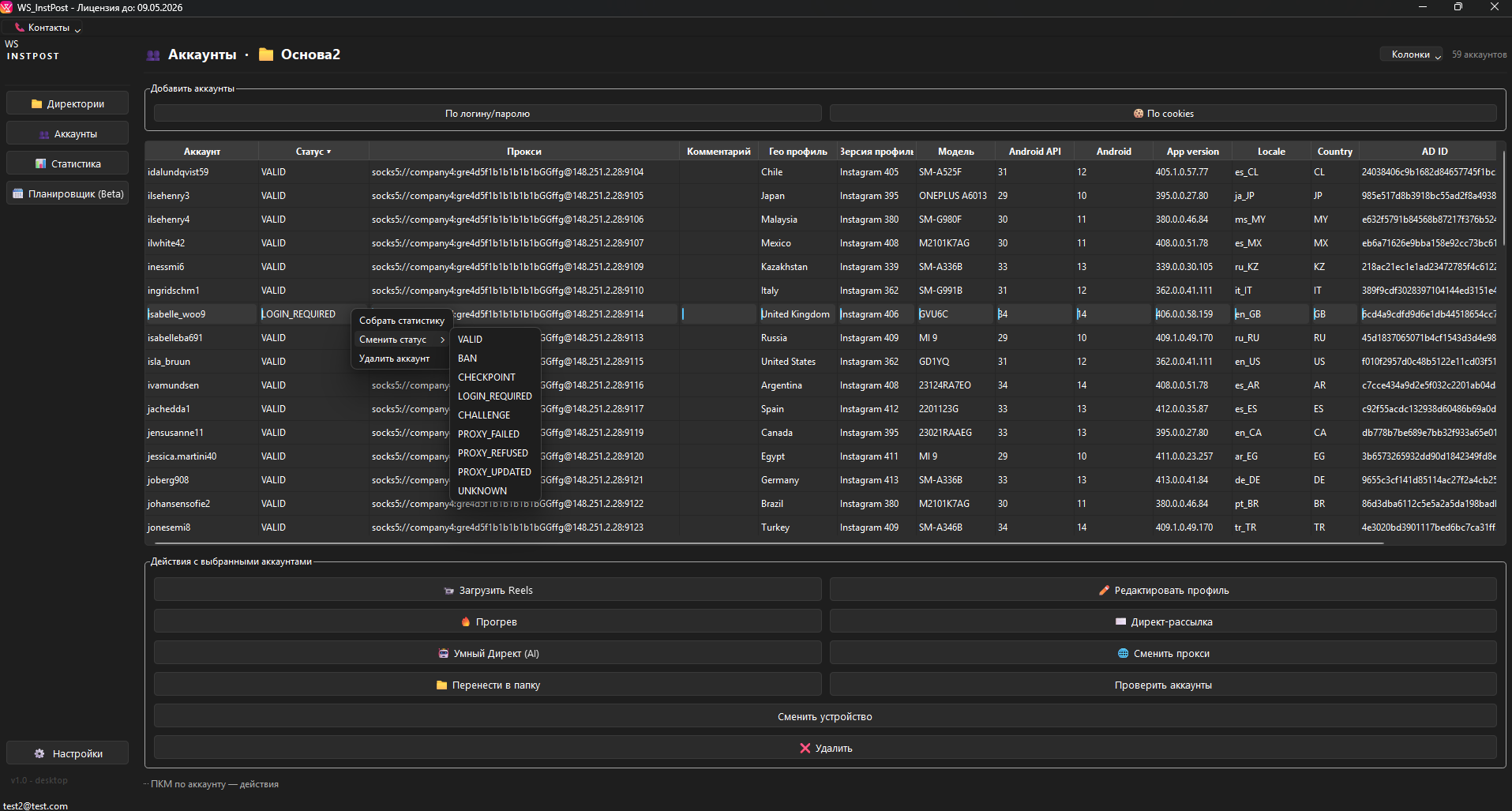
Работа с таблицей аккаунтов

Колонки таблицы
Логин, пароль, статус, proxy, профиль устройства, последняя активность
Фильтры
По статусу и директории — для быстрой сортировки проблемных аккаунтов
Массовые действия
Запуск/остановка задачи и работа только по выделенным аккаунтам
Лог задачи
Смотри первые ошибки внизу, чтобы быстро понять: proxy, вход или лимиты
При массовом сбое не усиливай нагрузку сразу. Сначала проверь proxy, потом повторяй.

Типичные причины неуспешной проверки

Проблемный proxy
Слабый канал или плохой пул адресов. Часто проявляется как серия ошибок входа по целой группе.
Долгий простой
После паузы аккаунты требуют повторной проверки и мягкого возврата в активность.
Резкая смена настроек
Массовая смена proxy/профилей без теста приводит к всплеску ошибок в первой же проверке.

Расшифровка типовых статусов (что делать)

VALID
Аккаунт живой и проходит проверку. Можно переводить в следующий этап.
ок
LOGIN_REQUIRED
Требуется повторный вход/подтверждение. Начни с проверки proxy и выноса аккаунта в отдельную папку.
разбор
CHECKPOINT
Платформа просит верификацию. Не запускай активные действия; разберись точечно.
вним.
BAN
Аккаунт заблокирован. Убирай из рабочих директорий, чтобы не портить статистику и сценарии.
крит.
PROXY_FAILED
Proxy не отвечает/не авторизуется. Проверь формат и работоспособность пула, потом повтори проверку.
proxy

Скриншот: где смотреть статусы

Таблица аккаунтов и список статусов в WS INSTPOST
Таблица аккаунтов: статусы помогают быстро разделить группу на «готово к работе» и «нужно разбирать».